NDI CORE MAX矩阵服务器是一款专为演播室、转播车、EFP系统、转播制作、信号调度等多业务场景设计的软/硬一体化专业设备, 功能含:多路NDI流调度、管理、分发。采用3U服务器架构,配备双口10G或可选40G万兆光纤网卡,支持高达4KP60分辨率。NDI CORE MAX矩阵服务器具备强大的分发处理能力,40G网卡最多支持1080P60 166 路输入和输出,10G网卡最多支持1080P60 50路 输入和输出。系统兼容多种格式(NDI HB/NDI HX2/NDI HX3),支持各种分辨率的NDI输入(UHD/HD),能够为各种行业提供高质量的视频 流处理和管理服务,为用户带来便利和效率提升。

NDI CORE MAX矩阵服务器是一款专为演播室、转播车、EFP系统、转播制作、信号调度等多业务场景设计的软/硬一体化专业设备, 功能含:多路NDI流调度、管理、分发。采用3U服务器架构,配备双口10G或可选40G万兆光纤网卡,支持高达4KP60分辨率。NDI CORE MAX矩阵服务器具备强大的分发处理能力,40G网卡最多支持1080P60 166 路输入和输出,10G网卡最多支持1080P60 50路 输入和输出。系统兼容多种格式(NDI HB/NDI HX2/NDI HX3),支持各种分辨率的NDI输入(UHD/HD),能够为各种行业提供高质量的视频 流处理和管理服务,为用户带来便利和效率提升。

为什么选用千视NDI矩阵系统?

切换无黑屏

NDI多路分发

高度兼容

1. 所有NDI源一对一连接到矩阵服务器由矩阵内部进行切换和分发;

2. 矩阵内部创造多个虚拟输出;可以和任意终端进行连接;可实现输入/输出无缝切换;

3. 连接模式:支持输入/输出1对1连接;支持1路输入+1路输出+多路终端;1路输入+多路输出+多路终端。

为什么选用千视NDI矩阵系统?

切换无黑屏

NDI多路分发

高度兼容

1. 所有NDI源一对一连接到矩阵服务器由矩阵内部进行切换和分发

2. 矩阵内部创造多个虚拟输出;可以和任意终端进行连接;可实现输入/输出无缝切换

3. 连接模式:支持输入/输出1对1连接;支持1路输入+1路输出+多路终端;1路输入+多路输出+多路终端

无缝切换更专业

借助自动发现功能,NDI CORE MAX 可轻松识别本地网络内的 NDI 信号源;同时,内置的 NDI 发现服务器(NDI Discovery Server)可将此能力扩展至外部网络中的 NDI 信号源。NDI CORE MAX 支持最多 64 路 NDI 信号输入128 路 NDI 信号输出,能够实现所有 NDI 信号的无缝切换,无延迟、无黑屏。

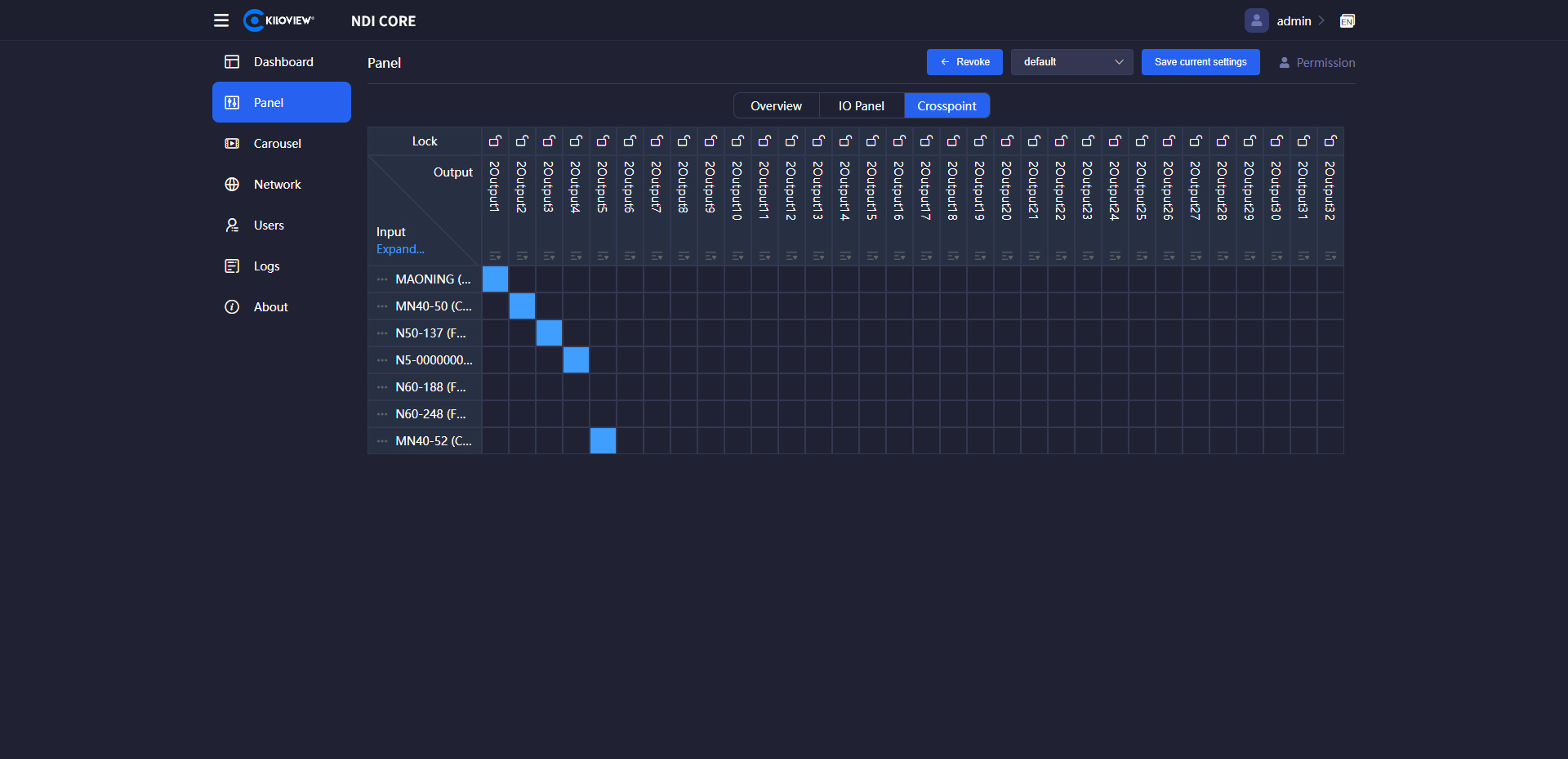
系统提供I/O面板和交叉点面板两种切换面板供您选择性使用。

无缝切换更专业

借助自动发现功能,NDI CORE MAX 可轻松识别本地网络内的 NDI 信号源;同时,内置的 NDI 发现服务器(NDI Discovery Server)可将此能力扩展至外部网络中的 NDI 信号源。NDI CORE MAX 支持最多 64 路 NDI 信号输入128 路 NDI 信号输出,能够实现所有 NDI 信号的无缝切换,无延迟、无黑屏。

NDI多路分发

区别于简单的路由切换机制,千视NDI矩阵系统支持所有NDI数据源的接入,进而实现NDI信号无缝切换和复制分发。
当您需要在多个目标使用同一个NDI视频源时,系统可根据需要创建多个有效NDI输出,或者同一个输出支持多个目标同时连接。

NDI多路分发

区别于简单的路由切换机制,千视NDI切换系统支持所有NDI数据源的接入,进而实现NDI信号无缝切换和复制分发。

当您需要在多个目标使用同一个NDI视频源时,系统可根据需要创建多个有效NDI输出,或者同一个输出支持多个目标同时连接。

NDI信号轮巡播放

支持NDI信号轮巡播放,您可以自主设置节目源,动态调整播放顺序、播放时间等。

支持顺序播放、循环播放等模式。

适用于会议、数字标牌等各种使用场景。

NDI信号轮巡播放

支持NDI信号轮巡播放,您可以自主设置节目源,动态调整播放顺序、播放时间等。

支持顺序播放、循环播放等模式。

适用于会议、数字标牌等各种使用场景。

多业务分组管理

可自定义控制面板,支持组建不同的分组,可独立设置组内输入和输出,以适应不同的业务模式。

多业务分组管理

可自定义控制面板,支持组建不同的分组,可独立设置组内输入和输出,以适应不同的业务模式。

稳定可靠的硬件服务器,可按需定制

● 3U服务器架构,双电源冗余备份。保证运行过程的供电安全性。

●加固结构设计,已通过严格的跌落试验,具备良好的防摔、抗震稳定性;

● 内置水冷散热装置、4台散热风扇及大面积通风网孔设计,三重保障、高效散热;

● 支持根据您的NDI输入/输出路数及其他个性化需求提供定制化服务。

稳定可靠的硬件服务器,可按需定制

● 3U服务器架构,双电源冗余备份。保证运行过程的供电安全性。

●加固结构设计,已通过严格的跌落试验,具备良好的防摔、抗震稳定性;

● 内置水冷散热装置、4台散热风扇及大面积通风网孔设计,三重保障、高效散热;

● 支持根据您的NDI输入/输出路数及其他个性化需求提供定制化服务。

应用场景

多路信号切换

演播室

新媒体播出

信号管理/调度

技术参数

产品型号
NDI CORE MAX
处理能力10G网卡单口:4KP60最高支持20*20输入/输出,1080P60最高支持40*40输入/输出;
10G网卡双网口:4KP60最高支持24*24输入/输出,1080P60最高支持50*50输入/输出;
40G网卡单口:4KP60最高支持84*84输入/输出,1080P60最高支持148*148输入/输出
40G网卡双网口:4KP60最高支持 90*90 输入/输出,1080P60最高支持 166*166 输入/输出
NDI格式NDI High-Bandwidth/NDI HX2/NDI HX3
分辨率最高支持4KP60,向下兼容
USB接口1×USB3.2 Gen2x2 Type-C接口
2×USB3.2 Gen2 Type-A接口
3×USB3.2 Gen1 Type-A接口
4×USB2.0 Type-A接口
网络接口2个10G光口(可选2个40G光口)
1个2.5G RJ45电口
物理按键1个开/关键
屏幕类型5.5英寸触摸显示屏,可用于服务器状态监测、网络参数配置
CPUi7 16核处理器
内存32GB
硬盘128G SSD
冗余电源100~240V 双800W模块冗余电源;
操作系统Linux系统
净重11.6kg
管理方式Web端
尺寸495*482*132mm(3U 机箱)

相关产品

CUBE X1

NDI矩阵系统

NDI Recorder

录制系统(软件版)

CUBE R1

NDI多通道录制系统

KiloLink Server Pro

聚合服务与设备集中管理平台

Multiview Pro

NDl Monitoring System

Kiloview Intercom Server Pro

多方IP语音通话系统
版权所有:长沙千视电子科技有限公司 | 网站地图 | 湘ICP备14007359号-1
返回顶部
申请借测

Get a Quote

Reminder: Please fulfill the chart to get a quote for NDI CORE Max.

NDI Recorder

Reminder: You can register to apply for the 15 days free trial of NDI Recorder Software and we will send them to you by email soon.

NDI Core

Reminder: You can register to apply for the 15 days free trial of NDI Core Software and we will send them to you by email soon.